SBXNY-01型(分布式)5KW太陽能光伏并網發電教學系統
一、系統概述
分布式并網光伏電教學系統,主要由光伏組件方陣及其支撐支架、直流匯流箱、防雷系統、并網逆變器、交流配電箱、監控系統及其連接線纜等組成。
在晴朗的白天,裝在屋頂上的光伏組件發出的直流電經過并網逆變器逆變成與電網同頻率同相位的單相交流電給負載進行供電,在夜晚或陰雨天等太陽光照不足的情況下,系統處于待機狀態,負載用電全部來自電網。您可以通過系統監控軟件來實時查看系統的運行狀態和故障信息,或者是選配遠程通訊數據采集器,將系統工作數據通過GPRS或以太網,傳輸到您的手機、平板電腦或任意一臺聯網的電腦,以便于您遠程實時掌控電站的信息。

室外5KW工程型光電池方陣 室內實驗及操作平臺(僅供參考)

我司現已安裝的校園科普實驗基地實景照
二、系統主要特點
? 一站式交鑰匙服務;
? 系統所選設備及材料質量可靠、價格低廉,使電站最具性價比;
? 選用帶隔離變壓器的并網逆變器,實現直流側與交流側的電氣隔離,對電網和人身安全提供了強有力的保障;
? 多種監控方式可選,并創造性的將物聯網技術應用到光伏遠程監控中,可以隨時隨地的通過手持終端(如手機、平板電腦等)或任意一臺聯網電網,來掌控電站的信息。
? 分布式并網光伏電站具有綠色環保、無污染、就地消納、損耗小等優點;
? 并網方式靈活,可以根據實際情況,選擇"自發自用;自發自用、余電上網;全部上網"三種并網方式的任意一種,并網流程簡單;
三、系統技術參數:
項目 | 名稱 | 5kW 并網發電教學系統 |
標配部分 | 光伏組件 | 5 kW(250W多晶硅×20塊) |
光伏組件支架 | 1套(平屋頂支架或瓦片屋頂支架) |
并網逆變器 | 1臺5kW(DSG-5K-TG) |
交流配電箱 | 1臺 |
本地監控軟件 | 1套 |
電力連接線纜 | 1套 |
輔料 | 1套 |
選配部分 | GPRS數據采集器 | 1臺 |
遠程監控軟件 | 1套(安卓、IOS或PC版可選) |
環境監測儀 | 1臺(可監測環境五要素數據:風速、風向、太陽輻射量、環境溫度、環境濕度) |
通訊連接線纜 | 1套 |
系統性能指標 | 系統使用壽命 | 25年以上 |
系統占地面積 | ≥26m2 |
系統日均發電量 | 5.98~15.3度 |
系統日均節約標準煤量 | 2.093~5.355kg |
系統日均節約二氧化碳量 | 4.62~11.81kg |
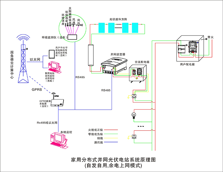
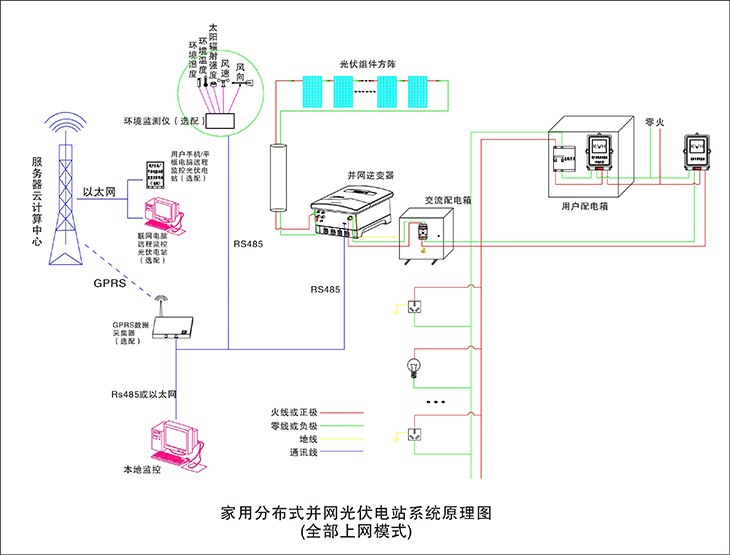
四、系統原理圖:

4.1 自發自用,余電上網模式

4.2 全部上網模式

4.2 自發自用模式

五、主要單元參數
5.1 太陽能電池組件
? 組件型號:ZM250P-29b 多晶
? 最大功率(W):250
? 開路電壓(V):38.4
? 短路電流(A):8.81
? 最大功率點的工作電壓(V):29.9
? 最大功率點的工作電流(A):8.36
? 轉化效率:17.12%
? 開路電壓溫度系數:-0.292%/K
? 短路電流溫度系數:+0.045%/K
? 功率溫度系統:-0.408%/K
? 最大系統電壓(V):1000
? 保險絲額定電流(A):20
? 組件尺寸(長×寬×高):1650×990×40mm
? 重量:19.1kg
? 框架:陽極氧化鋁
? 玻璃:白色鋼化安全玻璃3.2mm
? 電池片封裝:EVA
? 背板:復合薄膜
? 太陽能電池片:6×10片多晶硅太陽能電池片(156mm×156mm)
? 接線盒
f)6個旁路二極管
g)絕緣材料:PPO
h)防水等級:IP65
? 連接器
(10)常規額定電流:30A
(11)耐電壓:DC1000V
(12)接觸電阻:<2mΩ
(13)絕緣電阻:>500MΩ
(14)適用單芯電纜截面:2.5-6mm2
(15)電纜外徑范圍:Φ5mm~Φ 7mm
(16)環境溫度:-40℃~+ 105℃
(17)防護等級:IP67
(18)安全等級:Ⅱ
(19)殼體:PC料,黑色
(20)接觸件:紫銅CN,鍍錫SN
(21)接線方式:壓接
? 鎖緊系統:嵌入式常規額定電流:30A
n耐電壓:DC1000V
n接觸電阻:<2mΩ
n絕緣電阻:>500MΩ
n適用單芯電纜截面:2.5mm2, 4mm2, 6mm2或14AWG, 12AWG, 10AWG
n電纜外徑范圍:Φ5mm~Φ 7mm
n環境溫度:-40℃~+ 105℃
n防護等級:IP67
n安全等級:Ⅱ
n殼體:PC料,黑色
n接觸件:紫銅CN,鍍錫SN
n接線方式:壓接
n鎖緊系統:嵌入式
n重量:約0.025Kg
?電 纜
1)長度:450mm,
2)規格:1×4mm?
3)顏色:紅、黑
?溫度范圍系數:-40°C to+85°C
?抗冰雹系數:最大直徑25mm,撞擊速度23m/s(51.2mph)
?最大表面負荷:7200pa
5.2 光伏并網逆變器
采用數字化高精度DSP控制,高效率方案、高穩定度設計,先進的MPPT,實時跟蹤光伏方陣的最大輸出功率,最大轉化效率可達到97.5%,MPPT追蹤效率高達99.9%。正弦波輸出,自動同步電網,電流諧波含量小,對電網無污染,無沖擊;防孤島運行控制,全面的保護和報警功能,具有良好的人機交互LCD界面,并配備GPRS模塊,可通過手機端或電腦端實現并網設備遠程數據監視。
5.2.1 產品特點
43)無變壓器設計,最大效率可達97.5%,歐洲效率可達96.6%
44)極高的MPP跟蹤精度(>99.9%)
45)較寬的直流電壓輸入范圍(80-500Vdc),廣泛兼容各種類型的太陽能組件
46)接線、安裝簡單,易于操作
47)IP65設計,適合室內外各種環境下的安裝

5.2.2 智能監控系統
教學系統所采用的逆變器外配GPRS通訊卡。同時配備RS485、RS232和以太網標準通訊接口。可以選擇使用wifi-kit和GPRS-kit。免費的監控軟件能夠通過電腦及移動終端清晰直觀的查看輸出數據,您可以在任何時候查看光伏電站的太陽能產量和公共電網的供電量情況。

5.2.3 界面友好,便于操作
系統采用的逆變器擁有精美的顯示屏,顯示機器所有相關的運行信息和設置,三個LED燈分別指示機器的運行狀況,通信狀態和是否有錯誤信息,用戶可以一目了然的了解機器的實時運行狀況。

編號 | 部 件 | 描 述 |
9 | 指示燈 | 指示逆變器的工作狀態 |
10 | 顯示屏 | 查看逆變器相關數據 |
11 | 顯示屏操作按鍵 | 用于操作顯示屏 |
5.2.4 并網逆變器參數
48)直流側參數
?最大輸入功率:3600W 兩路輸入
?最大輸入電流:16A 兩路輸入
?滿載MPP電壓范圍:40-560V
?最大輸入電壓:600V
?額定輸入電壓:360V
?啟 動 電 壓:50V
?最大功率跟蹤數:2
?防逆流功能:有,配套防逆流傳感器
?交流側參數
2額定交流功率:3600W
2最大輸出功率:3960W
2最大輸出電流:16.4A
2連接方式:單相
2額定輸出電壓:220Vac,230Vac(電網匹配)
2輸出電壓范圍:220v
2額定輸出頻率:50Hz/60Hz
2總電流波形畸變率:<3%
2功率因數:≥0.99
2最大功率跟蹤效率:97.9%
2安全等級:一級
2防護等級:IP65
7.參考標準
安規標準:EN 62109, AS/NZS 3100
電磁兼容標準:EN 61000-6-1, EN 61000-6-2, EN 61000-6-3, EN 61000-6-4, EN 61000-3-2, EN 61000-3-3
并網標準:VDE 0126-1-1, RD1699, EN5, C10/11, G83/2, UTE C15-712-1, AS4777, CQC, CEI 0-21
5.2.5支架
系統支架設計容量為5KW,采用標準工程件,鍍鋅方鋼,鍍鋅C型鋼,結構美觀,強度高,由20塊250Wp太陽能光伏組件,成40度斜面,固定于C型鋼架上。

?斜面式,標準工程用C型鍍鋅鋼和鍍鋅方鋼
?支架材料:工程用鍍鋅方鋼,含標準件,接地孔等所需的全部部件,含支架基建底座。
?方陣點地面積:安裝于樓頂或地面點地約 32平方米
5.2.6 電氣配件
1)線纜規格:阻燃電力電纜 4mm2 ,顏色:黑色,紅色, 光伏專用
2光電聯接方式:20塊250W太陽能組件,每10塊串聯,分2組輸送至室內實驗臺
2斷路器
1)斷路器品牌:正泰交流,正品施奈德:交流/直流

2電表:單項電子電能表 DDS607 5(20)A
2雙向計量電度表:
1)適用范圍:計量單相兩線交流有功電能,適用于執行單費率電價的太陽能和光伏發電的用戶雙向計量5(40)A
2)主要功能
u 液晶LCD數字顯示
u 正反向雙向計量,正向電量6位整數1位小數(999999.9)反向電量5位整數1位小數(F99999.9)。
5.2.7 監控主機
該主機是一款高性價比的 13.3 寸液晶工業平板電腦,可選擇 Intel? Celeron? 或酷睿處理器,緊湊的嵌入式系統可提供高性能計算。高耐久性設計,全金屬外殼,高耐久性設計,支持 2 到 3 個串行端口,4 個 USB 端口和 1 個千兆網口來滿 足各種工業應用。
采用 13.3" TFT LED 面板
49)觸摸屏:臺灣軍工Touchkit 4線觸摸屏,透光率高;性能穩定,觸摸靈敏
50)C P U:Intel 1800 2.41GHz 雙核處理器TDP 17W超低功耗處理器
51)硬 盤:24G SSD固態硬盤
? Intel Celeron? 或酷睿處理器
? 系統內存最大支持 8 GB DDR3L SDRAM
? 全金屬外殼,抗電磁干擾
? 內置WIFI模塊
? 支持全尺寸 Mini PCIe 擴展
? 支持 USB 3.0
? 支持 Windows Embedded and Android
52)顯 卡:集成Intel HD Graphics核心顯卡,提供VGA、LVDS、雙HDMI顯示輸出,LVDS支持雙通道24bit,支持單獨顯示、雙顯復制、雙顯擴展。
53)聲 卡:集成ALC662 6聲道高保真音頻控制器
54)網 卡:集成1個RTL千兆網卡,支持網絡喚醒、PXE功能。
55)電 源:外置電源(100V至220V寬幅電壓,全球通用)
56)整機接口:4* USB 2.0接口,其中兩個可支持USB3.0(需定制),
57)1* HDMI接口:1* VGA接口,1* RJ-45網絡接口,1* Line out(綠色),1* Mic(紅色)
58)2*COM串口,1* 12V DC_JACK輸入接口
六、主要實驗實訓內容
6、1、 光伏能量變換實驗
實驗1、光伏陣列單元組成原理。
實驗2、太陽能光電池能量轉換組合原理。
實驗3、陣列電池最大功率跟蹤器原理。
實驗4、陣列匯流與防雷接地原理。
實驗5、陣列結構件組合安裝原理。
實驗6、最大功率跟蹤器與光伏轉換提效實驗。
實驗7、在不同天氣和日照強度下光波對光伏轉換效率的影響實驗。
實驗8、在不同季節環境溫度變換下對光伏能量轉換的影響實驗。
6、2、光伏并網同步逆變電源實驗
實驗1、逆變電源單元組成原理。
實驗2、逆變電源MPPT的最大功率跟蹤控制方法的實驗。
實驗3、逆變電源輸出功率與光伏能量變換的實驗。
實驗4、MPPT與電子跟蹤器有效結合和分離控制方面的比較實驗。
實驗5、逆變器并入的電網供電中斷,逆變器應在2s內停止向電網供電,同時發出警示信號的防孤島效應保護試驗。
實驗6、逆變電源直流輸入欠電壓控制實驗。
6、3、光伏并網發電系統軟件實驗
實驗1、在工控一體機上位軟件里查看單站監控項目
? 當前功率 KW、當日電量 KWh、當月電量 KWh、當前電量 KWh、總電量 KWh
? 累計減少砍伐樹木(棵)、累計減排二氧化碳(噸)、收益(元)需要設置
? 每日/周功率曲線、電量曲線
實驗2、在移動設備監控軟件里查看單站電量記錄項目:
? 當前功率 KW、當日電量 KWh、當月電量 KWh、當前電量 KWh、總電量 KWh
? 累計減少砍伐樹木(棵)、累計減排二氧化碳(噸)、收益(元)需要設置
? 每日/周功率曲線、電量曲線
實驗3、在上位軟件里查看單站故障記錄項目:
? 直流過壓、直流欠壓、直流過流
? 交流過壓、交流欠壓、交流過流
? 系統過載、頻率異常、孤島保護、ADC異常(快速檢測并網電壓,電流)、IPM故障、過流保護、過溫保護、溫度異常、DSP異常(數字信號處理器,將模擬信號轉為數字信號)
七、新能源教學系統仿真軟件(具有軟件著作權)
一、多媒體教學軟件概述
1、通過該軟件可以系統性學習太陽能光伏硅材料、電池片、光伏組件、光伏組件附屬材料、光伏應用產品等全部系列光伏知識內容。
2、配備文字與動畫展示并介紹從原材料至成品包括中間環節加工工藝等與使用方法。
3、多媒體系統自帶語音講解,圖、文、聲并茂展示講解、與系統所述文字同步播放,幫助教師對光伏發電課程教案的快速編寫,提高學生對新能源專業知識快速掌握和快速學習。
4、多媒體軟件組成
(1)太陽能光伏硅材料講解與展示系統
主要功能
1、可以展示各種太陽能光伏電池使用的硅材料實物;
2、配備文字與動畫展示各種材料的生產工藝與使用方法
3、目錄(約11課時)
光伏硅產品基本情況介紹
2硅單質性質:包括硅的物理性質、化學性質、硅的分類與應用
2硅化合物性質:包括二氧化硅、一氧化硅、硅的鹵化物、三氯氫硅、硅烷等
2硅的生長原理及定型
2硅的提純方法:包括化學提純與物理提純方法
2多晶硅的制備及其缺陷和雜質:包括冶金硅級制備、高純多晶硅制備、鑄造多晶硅制備
2單晶硅的制備及其缺陷和雜質:包括單晶硅生長、單晶硅的雜質與缺陷
2單晶硅與多晶硅加工方法
2硅薄膜材料:包括非晶硅薄膜材料、多晶硅薄膜材料
2硅材料的測試與分析方法:包括導電型號測量、電阻率測量、少子壽命測量、霍爾系數的測定、遷移率的測量、化學性能分析、晶體結構分析等
2硅材料測試與分析依據標準(GB標準、UL標準、IEC標準、SEMI標準)
(2)太陽能光伏電池片講解與展示系統
主要功能
1、可以展示各種太陽能光伏電池片;
2、配備文字與動畫展示各種電池片的生產工藝與使用方法
3、目錄(約9課時)
2太陽能電池片基本情況介紹
2太陽能電池片基本結構分析
2太陽能電池片分類
2晶體硅太陽能電池片生產工藝:包括生產方法與生產設備介紹
2晶體硅太陽能電池片生產主要原材料
太陽能電池片測試技術與方法:包括測試方法與測試設備介紹
2太陽能電池片測試依據標準
(3)太陽能光伏組件講解與展示系統
1、可以展示各種太陽能光伏光伏組件;
2、配備文字與動畫展示各種光伏組件的生產工藝與使用方法
3、目錄(約10課時)
太陽能電池組件基本介紹
太陽能電池組件的分類及各種組件的優缺點
太陽能電池組件的生產工藝介紹及相關設備
太陽電池組件的評定標準
太陽能電池組件的測試方法與測試設備
太陽能電池組件的發展方向
(4)太陽能光伏組件附屬材料講解與展示系統
主要功能
1、可以展示各種太陽能光伏光伏組件附屬材料;
2、配備文字與動畫展示各種光伏組件附屬材料的生產工藝與使用方法
3、目錄(約7課時)
?太陽能組件附屬設施情況介紹
?太陽能組件對鋼化玻璃的具體要求
?太陽能組件對支架鋁型材的具體要求
?太陽能組件對EVA封膠的具體要求
?太陽能組件對TPT背板的具體要求
?太陽能組件附屬設施檢測方法
?太陽能組件附屬設施測試標準
* 二、展示與講解內容目錄(圖、文、聲并茂):
2.1 太陽能光伏應用產品講解與展示系統(約5課時)
2.1.1 太陽能發電系統:
2.1.2 家用太陽能發電機直流系統多媒體電視機
2.1.3 太陽能便攜電源:
2.1.4 太陽能殺蟲燈
2.1.5 太陽能警示燈
2.1.6 太陽能野營燈
2.2 太陽能光伏發電基本原理
2.3 太陽能光伏發電系統組成部分介紹
2.4 太陽能光伏發電系統設計方法
2.5 太陽能光伏電站施工建設方法
2.5.1、項目前期考察
2.5.2、項目建設前期資料及批復文件
第一階段:可研階段
第二階段:獲得省級/市級相關部門的批復文件
第三階段:獲得開工許可
2.5.3、項目施工圖設計
2.5.4、項目實施建設
2.5.5、帶電前的必備條件
2.6太陽能光伏并網電站介紹
2.6.1、光伏并網電站簡要描述
2.6.2、光伏并網電站設備組成
2.6.2、光伏并網電站設備功能
2.7 家用型太陽能電站建設方案
2.7.1、項目概述
2.7.2、方案設計 (附詳細方案設計)
(一)用戶負載信息
(二)系統方案設計
(三)效益計算:
2.8 逆變器基本原理介紹
2.9 控制器基本原理介紹
主要作用:
在小型光伏系統中,用來保護蓄電池;在大中型系統中,起平衡光伏系統能量、保護蓄電池及整個系統正常運行等;
光伏控制器應具有以下功能:
①防止蓄電池過充電和過放電,延長蓄電池壽命;
②防 止太陽能電池板或電池方陣、蓄電池極性接反;
③防止負載、控制器、逆變器和其他設備內 部短路;
④具有防雷擊引起的擊穿保護;
⑤具有溫度補償的功能
⑥顯示光伏發電系統的 各種工作狀態,包括:蓄電池(組)電壓、負載狀態、電池方陣工作狀態、輔助電源狀態、 環境溫度狀態、故障報警等。
i)光伏控制器按電路方式的不同,可分為并聯型、串聯型、脈寬調制型、多路控制型等;
j)按組件輸入功率分:小功率型、 中功率型、大功率型及專用控制器(如草坪燈控制器)等;
光伏控制器性能特點:
1.小功率光伏控制器
2控制器的主要開關器件;
2運用脈沖寬度調制(PWM)控制技術;
2具有單路、雙路負載輸出和多種工作模式;
2具有多種保護功能;
2系統工作狀況、蓄電池的剩余電量等的變化;
2具有溫度補償功能
2、中功率光伏控制器
2負載電流大于15A的控制器為中功率控制器。
2系統狀態顯示;
2可編程設定負載的控制方式;
2多種保護功能;
2浮充電壓的溫度補償功能;
2具有快速充電功能;
2普通充放電工作模式、光控開/關、光控開/時控關工作模式
3、大功率光伏控制器
2大功率光伏控制器采用微電腦芯片控制系統,控制功能更強,可實現復雜過程控制。
光伏控制器主要技術參數:
系統電壓、最大充電電流、太陽電池方陣輸入路數、電路自身損耗、充滿斷開或過壓關斷電壓(HVD) 、欠壓斷開或欠壓關斷電壓(LVD)、蓄電池充電浮充電壓、溫度補償、使用或工作環境溫度范圍、其他保護功能
控制器的額定負載電流:
即控制器輸出到直流負載或逆變器的直流輸出電流。該數據要滿足負載或逆變器的 輸入要求。
八、實驗室智慧用電安全控制系統
智能電源管理系統具有過溫、短路、過流、過壓、欠壓、失壓、功率限定7大保護功能;電源具有一鍵鎖定功能,處理故障時,防止漏電保護器合閘,造成觸電危險;電源具有故障鎖定功能,發生故障導致跳閘時,不能人為上電,只能通過遠程清除故障后,才能上電成功;能通過無線4G和有線以太網與手機APP和PC端云平臺通訊,沒有網絡的情況下,教室整套智能電源管理系統可離線獨立運行。
1、智能終端:智能電源管理系統以32位ARM為核心,采用4.3寸彩色觸摸屏為人機交互界面,實時監控設備運行情況,提供Zigbee、CAN等多種通信模式,具備語音播報功能。能實時監測三相電壓、電流、功率,功率因數、頻率、電能等參數,液晶觸摸屏監測數值。能監控實驗室電源的故障類型和故障次數;設備時間管理包含年月日時間的顯示;用戶通過刷卡方式請求開啟設備,PC端進行授權之后,設備可啟動使用,PC端可分時預約設備的啟動和停止!
2、手機APP:用電狀態界面實時顯示當前電壓、電流、有無功功率、電能、設備溫度、漏電電流值等;用電數據界面能智能查找近2年用電數據,設置界面能設置限定電能值、負載值、設備超溫值、過欠壓值、過欠壓恢復時間值等。后臺查看報警日志、操作日志、故障日志等。控制:可在微信小程序中遠程控制智能開關的通斷。
3、PC端軟件:每個設備狀態信息顯示,具有多個子界面,具有故障分析,用電能效分析、集中管理、個人中心資料管理、用戶報警定位跟蹤與信息統計;具有管理員信息修改與權限管理等功能??梢绘I開啟和關閉所有設備,可單獨控制每臺設備的開關!
4、后臺系統:包含賬號管理、設備管理、報修管理、用戶管理,設備管理:
①、包含監控管理:實時視頻監控每個教室,可一鍵預覽所有設備的在線和運行情況,分析設備使用率及運行時間!
②、包含設備節點:可顯示設備所在位置、編碼名稱、掛載情況、用戶編輯、用戶查詢等。
5、報修管理:用戶可進行遠程報修,反應設備故障信息,編輯報修情況,后臺可進行遠程維護,及時跟進,以有效解決用戶設備維護。
6、用戶管理:可連通手機號,對賬戶進行一對一的安全加密,實名認證,防止賬戶泄密、防盜,現場數據連接云平臺后臺數據庫管理。
現場需對功能逐一演示,提供有效、權威的證明文件,佐證該產品的可靠、安全、先進性。
九、主要設備清單
序號 | 名 稱 | 型 號 | 數 量 | 單 位 |
1 | 5KW光伏發電系統(主控制臺) | SB-5KW | 1 | 臺 |
2 | 太陽能電池板 | YL-250W | 20 | 塊 |
3 | 并網逆變器(5KW 二代機) | GW3600-DNS-30 | 1 | 套 |
4 | GPRS 通訊模塊 | 外置模塊 | 1 | 只 |
5 | 交流漏電開關 | 正泰/施奈德 | 1 | 組 |
6 | 單相電子電能表 | DDS607 | 1 | 臺 |
7 | 雙向計量電度表 (光伏專用) |
| 1 | 臺 |
8 | 工控一體機 | 13寸 | 1 | 臺 |
9 | 太陽能電池板支架 | 5KW | 1 | 套 |
10 | 交流配電箱 |
| 1 | 只 |
11 | APP軟件 |
| 1 | 套 |
12 | 使用手冊 |
| 1 | 本 |